IMPORTANT: This documentation is no longer updated. Refer to Elastic's version policy and the latest documentation.

Manage detection alerts

edit

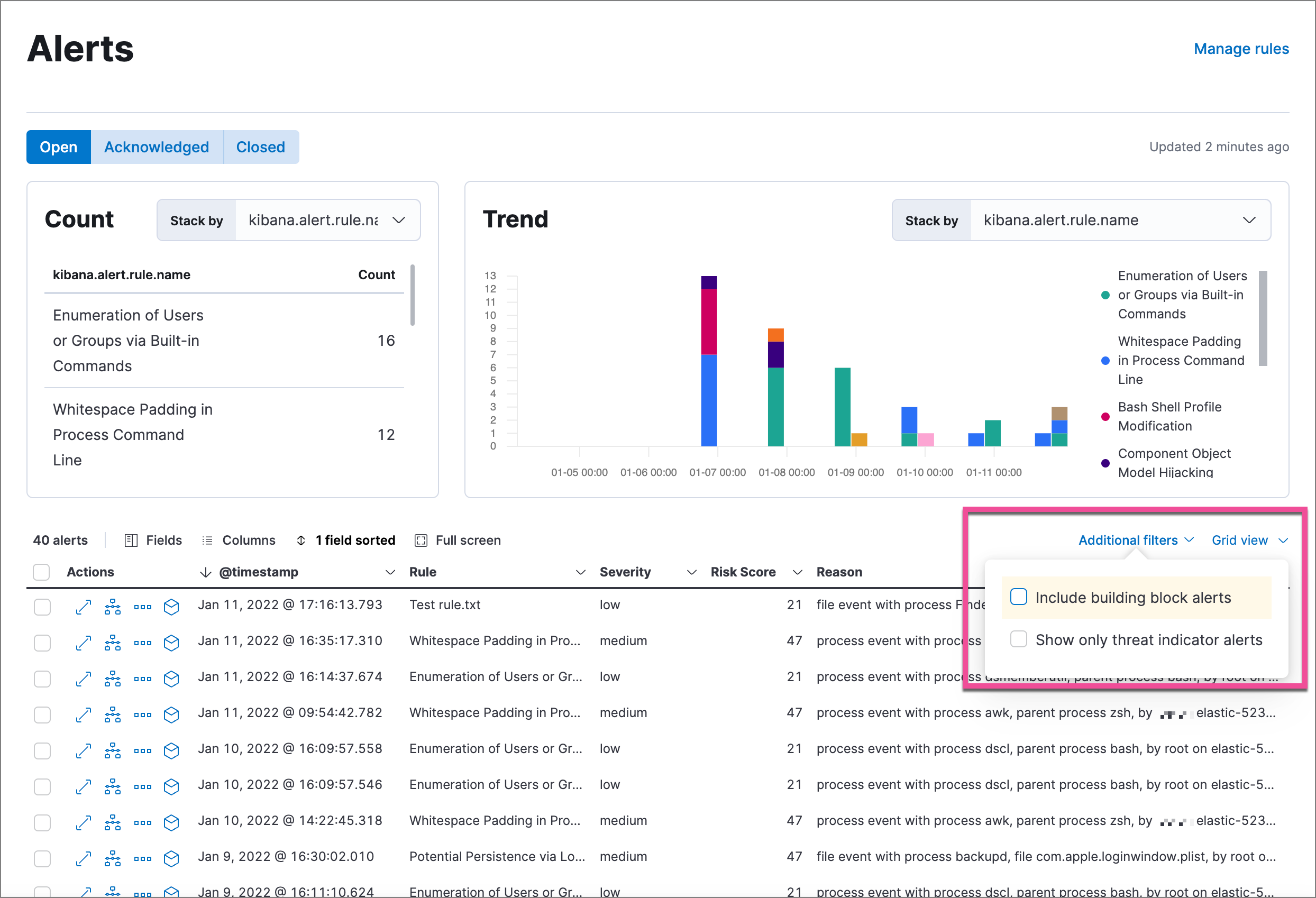
The Alerts page displays all detection alerts. From the Alerts table, you can filter alerts, change an alert’s status, and start investigating and analyzing alerts in Timeline.

From Timelines, you can create cases to track issues and share information with colleagues.

View and filter detection alerts

edit

The Alerts page offers various ways for you to organize and triage detection alerts as you investigate suspicious events. You can:

  • Filter for a specific rule in the KQL bar (for example, kibana.alert.rule.name :"SSH (Secure Shell) from the Internet").

KQL autocomplete for .alerts-security.alerts-* indices is available on the Alerts and Rule details pages, and in Timeline when either All or Detection alerts is selected.

  • Use the date and time filter to define a specific time range. By default, this filter is set to search the last 24 hours.
  • View detection alerts generated by a specific rule. Go to DetectRules, then select a rule name in the All rules table. The rule details page displays a comprehensive view of the rule’s settings, and the Alerts table under the Trend histogram displays the alerts associated with the rule, including alerts from any previous or deleted revision of that rule.
  • Group alerts by specific parameters and view individual alert counts by using the Stack by drop-down in the Count table. For example, if you select kibana.alert.rule.name, the table displays the number of alerts generated by each rule.
  • Visualize alerts by specific parameters by using the Stack by drop-down in the Trend histogram. For example, if you select kibana.alert.rule.name, the histogram displays the total alert counts by rule name.
  • Hover over a value in the data grid to display available inline actions, such as Filter In, Filter Out, and Add to timeline investigation. Click the expand button to open a full context menu of options, including Show top values, Copy to Clipboard, and View rule details. The available options vary depending on the type of data.

    inline actions menu
  • Filter alert results to include building block alerts or to only show alerts from indicator match rules, by selecting the Additional filters drop-down. By default, building block alerts are excluded from the Overview and Alerts pages. You can choose to include building block alerts on the Alerts page, which expands the number of alerts.

When updating alert results to include building block alerts, the Security app searches the .alerts-security.alerts-<Kibana space> index for the kibana.alert.building_block_type field. When looking for alerts created from indicator match rules, the app searches the same index for kibana.alert.rule.type:'threat_match'.

Shows multiple ways to filter information

Customize the Alerts table

edit

Use the toolbar buttons in upper-left of the Alerts table to customize the columns you want displayed and to view the table in full-screen mode.

Shows the toolbar buttons in the upper-left of the Alerts table

Use the view options drop-down in the upper-right of the Alerts table to control how alerts are displayed:

  • Grid view: Displays alerts in a traditional table view with columns for each field
  • Event rendered view: Display alerts in a descriptive event flow that includes relevant details and context about the event.
Shows the Alerts table with the Event rendered view enabled

If you’re in the grid view, you can still view the event rendering for a specific alert by clicking the link in the Event Summary column, if a link is available. Some events do not have event renderings.

View alert details

edit

To further inspect a detection alert, click the View details button from the Alerts table. The Alert details flyout appears with several options to view alert data.

Shows the Event Renderer button

The Alert details flyout contains the following informational tabs:

Overview

The Overview tab provides an overview of the alert and shows relevant threat intelligence details. Use this information to analyze what generated the alert, so you can triage its relevance and resolve it as appropriate.

The Overview tab has three main sections: Reason, Document Summary, and Enriched data. The Reason and Document Summary sections are standard for every alert. The Enriched data section is conditional and only displays for alerts with intelligence data.

The Reason section describes what generated the alert and provides general alert details. Use this information to understand the alert’s origin and determine if the alert is relevant to your investigation.

To view more details about the rule that produced the alert, click View Rule detail page.

Shows the Reason section of an alert

The Document Summary section provides general alert details. Use this information to investigate what generated the alert.

Shows the Document Summary section of an alert

The Enriched data section displays available threat indicator matches and threat intelligence data. Click the info icon to learn more about what data is collected.

Shows the accompanying informational message

When gathering threat intelligence data for an alert, Elastic Security queries the alert for indicator matches from the past 30 days. The query looks for the following fields:

  • file.hash.md5: The MD5 hash
  • file.hash.sha1: The SHA1 hash
  • file.hash.sha256: The SHA256 hash
  • file.pe.imphash: Imports in a PE file
  • file.elf.telfhash: Imports in an ELF file
  • file.hash.ssdeep: The SSDEEP hash
  • source.ip: The IP address of the source (IPv4 or IPv6)
  • destination.ip: The event’s destination IP address
  • url.full: The full URL of the event source
  • registry.path: The full registry path, including the hive, key, and value

If these fields aren’t available, Elastic Security does not perform the query and does not display threat intelligence data for the alert.

Discovered threat indicator match data is placed under the Threat Match Detected sub-section.

Shows the accompanying informational message

All other available threat intelligence data is placed under the Enriched with Threat Intelligence sub-section.

Shows the accompanying informational message

To learn more about the query, select the Threat Intel tab, then click the Inspect button next to the threat you want to inspect.

Additional threat intelligence data is generated for indicator match alerts when indicators are matched with source events, as outlined by the conditions in the relevant indicator match rule. Indicator match alerts always populate the Threat Matched Detected section under the Threat Intel tab with additional threat match data.

After upgrading to Elastic Stack version 7.15.0 or newer from release versions 7.12.0 through 7.14.2, you need to migrate detection alerts enriched with threat intelligence data to ensure threat intelligence properly displays in Elastic Security. For more information, refer to instructions for migrating detection alerts enriched with threat intelligence data.

Threat Intel

The Threat Intel tab shows the number of individual threats matching the alert. You can expand and collapse threat details by clicking the arrow button at the end of the threat label. Each threat is labelled with values from the matched.field and matched.atomic fields and displays the threat intelligence provider. If the alert does not contain threat intelligence data, the Threat Intel tab displays a message that none is available.

Matched threats are organized into several sections, described below. Within each section, matched threats are shown in reverse chronological order, with the most recent at the top. All mapped fields are displayed for each matched threat.

  • Threat Matched Detected: This section is solely reserved for threat indicator matches identified by an indicator match rule. Threat indicator matches are produced whenever event data matches a threat indicator field value in your indicator index. If indicator threat matches are not discovered, the section displays a message that none are available.
  • Enriched with Threat Intelligence: This section shows indicator matches that Elastic Security found when querying the alert for fields with threat intelligence. You can use the date time picker to modify the query time frame, which looks at the past 30 days by default. Click the Inspect button, located on the far right of the threat label, to view more information on the query. If threat matches are not discovered within the selected time frame, the section displays a message that none are available.

The event enrichment query uses the indices specified in the securitySolution:defaultThreatIndex advanced setting. For more information, see Update default Elastic Security threat intelligence indices.

Table

The Table tab shows the alert details in table format. Alert details are organized into field value pairs.

JSON

The JSON tab shows the alert details in JSON format.

Change an alert’s status

edit

You can set an alert’s status to indicate whether it needs to be investigated (Open), is under active investigation (Acknowledged), or has been resolved (Closed). By default, the Alerts page displays open alerts. To filter alerts that are Acknowledged or Closed, select the appropriate status in the upper-left corner of the Alerts page. This filters all of the results displayed on the page (the Trend histogram, and the Counts table, and the Alerts table).

To change an alert’s status, do one of the following:

  • In the alert’s row, click the More actions button, then select the appropriate status (Mark as open, Mark as acknowledged, or Mark as closed).
  • In the Alerts table, select all the alerts you want to change, click on the drop-down at the upper-left above the table, and then select Mark as open, Mark as acknowledged, or Mark as closed.
alert change status

Add alerts to cases

edit

From the Alerts table, you can attach one or more alerts to a case by clicking the More actions button. You can choose to add the alert to a new case or attach it to an existing one. You can also add an alert to a case from the Alert details flyout by clicking the Take action button.

You can add multiple alerts from any rule type. If you attach the alert to a case that has been configured to sync its status with associated alerts, the alert’s status updates any time the case’s status is modified.

Once you’ve added an alert to a case, you can only remove it through the Elastic Security Cases API.

add alert to case

Add an alert to a new case

edit

To add an alert to a new case:

  1. Select More actions (in the Alerts table) or Take action (in the Alerts details flyout), then select Add to new case.
  2. In the Create new case flyout, give your case a name, add relevant tags (optional), and include a case description.
  3. Specify whether you want to sync the status of associated alerts. It is enabled by default; however, you can toggle this setting on or off at any time. If it remains enabled, the alert’s status updates whenever the case’s status is modified.
  4. Select a connector. If you’ve previously added one, that connector displays as the default selection. Otherwise, the default setting is No connector selected.
  5. Click Create case after you’ve completed all of the required fields. A confirmation message is displayed with an option to view the new case. Click the link in the notification or go to the Cases page to view the case.
Shows how to add an alert to an existing case

Add an alert to an existing case

edit

To attach an alert to an existing case:

  1. Select More actions (in the Alerts table) or Take action (in the Alerts details flyout), then select Add to existing case.
  2. From the Select case dialog box, select the case to which you want to attach the alert. A confirmation message is displayed with an option to view the updated case. Click the link in the notification or go to the Cases page to view the case’s details.
Shows how to add an alert to an existing case

View alerts in Timeline

edit

To view an alert in Timeline, click the Investigate in timeline button.

Shows the Investigate in timeline button

When you send an alert generated by a threshold rule to Timeline, all matching events are listed in the Timeline, even ones that did not reach the threshold value. For example, if you have an alert generated by a threshold rule that detects 10 failed login attempts, when you send that alert to Timeline, all failed login attempts detected by the rule are listed.

Suppose the rule that generated the alert uses a Timeline template. In this case, when you investigate the alert in Timeline, the dropzone query values defined in the template are replaced with their corresponding alert values.

Example

This Timeline template uses the host.name: "{host.name}" dropzone filter in the rule. When alerts generated by the rule are investigated in Timeline, the {host.name} value is replaced with the alert’s host.name value. If the alerts’s host.name value is Windows-ArsenalFC, the Timeline dropzone query is host.name: "Windows-ArsenalFC".

See Investigate events in Timeline for information on creating Timelines and Timeline templates. For information on how to add Timeline templates to rules, see Create a detection rule.

Add rule exceptions

edit

You can add exceptions to the rule that generated the alert directly from the Alerts table. Exceptions prevent a rule from generating alerts even when its criteria are met.

To add an exception, click the More actions button (…​), then select Add exception.

For information about exceptions and how to use them, see Rule exceptions and value lists.

Visually analyze process relationships

edit

For process events that are detected by Elastic Endpoint, you can open a visual mapping to view a hierarchal timeline of when these events occurred. For more information, see Visual event analyzer.