What’s new in 8.5

edit
IMPORTANT: This documentation is no longer updated. Refer to Elastic's version policy and the latest documentation.

What’s new in 8.5

edit

Here are the highlights of what’s new and improved in 8.5. For detailed information about this release, check the release notes.

Previous versions: 8.4 | 8.3 | 8.2 | 8.1 | 8.0

Data views — use without saving

edit

What if you could explore your data or create a visualization without first creating a data view? Now you can do just that by selecting Use without saving in the Create data view form. This enables you to quickly explore your data in Discover, Lens, and Maps right after ingesting it. You can save the data view later if you create a search or visualization that you want to share.

Create data view form showing Use without saving button

Discover

edit

Resize the date histogram

edit

In addition to toggling the display of the histogram, you can now change its height. Your preferences are saved locally in your browser.

The histogram includes a resize handle to change its height

More insights in fields list

edit

The field popover in the Available fields list now shows more data, making it similar to the field popovers in Lens and Fields Statistics:

  • Statistics are based on a sample of 5000 records per shard. Previously the sample size was 500 records.
  • The popover shows up to top 10 values, instead of just 5.
  • The “exist” filter appears at the top of the popover for better visibility.
  • The distribution of values is available for aggregatable fields.
Statistics

Dashboard

edit

New time slider control

edit

Add the newest control for interacting with your dashboard data, the time slider control. The time slider allows anyone viewing the dashboard to playback and scrub through the data by time, or quickly view the data for a specific time range, just like a song or movie.

Time slider control in a dashboard

Filters for panels

edit

When filters are applied to the individual visualization panels on your dashboard, you can now easily view them without opening the visualization editor and leaving the dashboard. Simply click Panel filters in the header.

Pan filters applied to the visualizations on a dashboard

Lens visualization editor

edit

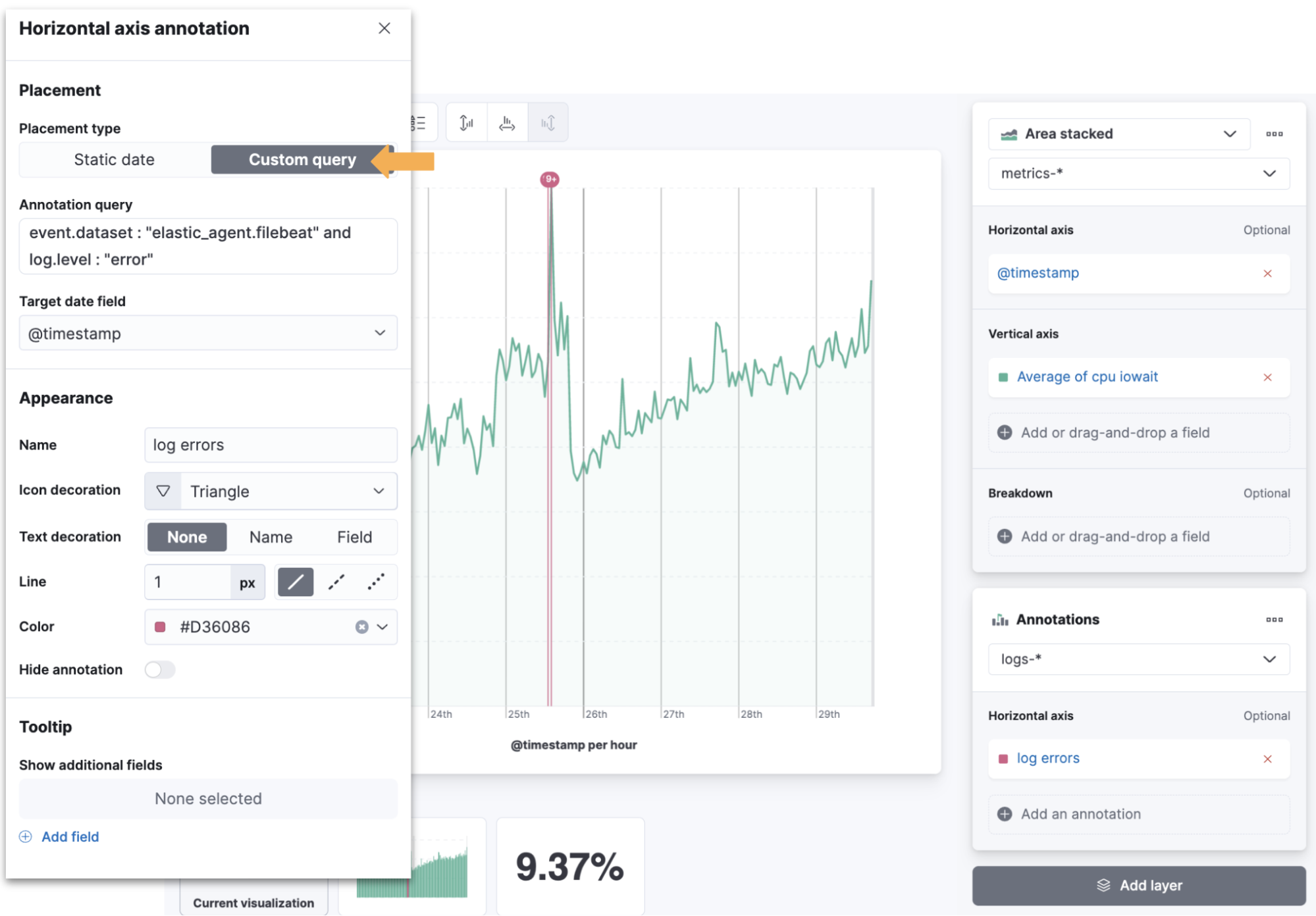
Add query-based annotations

edit

A key method of troubleshooting metric performance is to analyze the events that take place at the same time. Now you can add query-based annotations from multiple data sources to your Lens visualizations. This makes it easy to layer time series events and view the relationships between the annotations and other metrics. Query-based annotations also come with improved overflow support, additional style options, and a customizable tooltip.

Query annotations from separate data views in Lens

Turn table values into links

edit

Visual cues are important to dashboard users, especially when it comes to clickable values. With the Table visualization in Lens, you can now enable Directly filter on click to turn any column value into a link that filters the data, or drills down into the data.

Table visualization showing links in the top 5 values column

Clone visualization layers

edit

When you create visualization layers in Lens, you don’t have to start from a blank slate. You can now duplicate layers, making it easy to adjust the filters and data options from a common starting point.

Actions menu for visualizations open to shoe the Duplicate layer item

Normalize by unit

edit

Need to use Normalize by unit for more than just date histogram visualizations in Lens? Now you can! Suppose you have a metric visualization that displays the count of the records field. With Normalize by unit, you can view a per minute calculation of the field.

Menu item for viewing a per minute calculation of a field

Display the current time

edit

Markers make it easy for anyone viewing your dashboard to quickly understand important events on visualizations. With the new Show current time marker axis option, you can add a red line to signify where “now” is on time series visualizations.

Visualization showing a red line that indicates the current time

Collapse by option

edit

Let’s say you’re creating a partition chart with sampled data, such as metrics, and want to break down the last values from each reporting dimension, such as hosts. You can use the new Collapse by option to break down and summarize the result of each last value from hosts without displaying the detailed reporting dimension.

Collapse by option for breaking down and summarizing the last value

Maps — hide tooltips

edit

Tooltips display when you hover over a document or cluster in a map. Don’t want to display them? Turn them off with the new Show tooltips toggle in Layer settings.

Show tooltips control in Layer settings

Machine Learning

edit

Anomaly detection jobs from Lens

edit

You can now create anomaly detection jobs from the flyout of a Lens visualization. Enter a job ID before creating the job, so it starts automatically after saving. For a more advanced configuration, follow the link that takes you to the ML job wizard.

Flyout for creating an anomaly detection job from Lens

Log pattern analysis

edit

You can now select a data view and message field, apply optional filters, and then run on-demand categorization analysis. Messages that are similar are grouped using the same underlying algorithms as a machine learning categorization job. The distribution of the documents in each category are highlighted on the main chart. You can then open Discover, use one or more of these categories as a filter to view the matching documents, and continue your investigation.

Chart showing the distribution of documents in each cateogry

Locations of anomalous results in Maps

edit

This release adds a link to Maps in the Anomaly Explorer and Single Metric Viewer for any anomalies where the source data contains geo fields, even if the analysis does not use the location field directly. View the anomaly on the map by following the link. For example, view the location of a client making an unusually high number of requests that failed with a page not found 404 error.

Access agreement enhanced

edit

The access agreement now allows admins to set a default access agreement message that applies to all authentication providers. If you set the new xpack.security.accessAgreement.message setting, it will apply to all providers for which you do not specify an access agreement.

Collaboration with Cases

edit

Case assignment

edit

This release adds the ability to assign a case to users. You can do so either while creating a case or in an existing case by using the “assignees” UI in Observability, Elastic Security, and Stack Management.

Collaborate with Cases UI

You can assign one or more users (and unassign as needed). The UI builds on previous releases, which introduced the ability for users to customize their avatars by selecting an image or color. Avatars add visual help in easily identifying and disambiguating users.

The assignees and their avatars show up in each case. They also now appear in the central Cases view that lists all existing cases in Observability, Elastic Security, and Stack Management. On this view, you can easily filter through the cases assigned to you and all other users.

Cases view listing that lists all assigned users

User search

edit

You can now search for users by their full name, username, or email as part of the case assignment flow. Kibana users from all authentication realms are searchable. On first access, Kibana creates a user profile and surfaces it in the user search results.

The user search UI includes auto-complete and search highlights.

User search view with auto-complete

User search adheres to Kibana role-based access control. Users who do not have access to Cases within the space will not surface in the results. For more details, go to Configure access to cases.