IMPORTANT: This documentation is no longer updated. Refer to Elastic's version policy and the latest documentation.

Quick start

edit

To quickly get up and running with Kibana, set up on Cloud, then add a sample data set that you can explore and analyze.

When you’ve finished, you’ll know how to:

Required privileges

edit

When security is enabled, you must have read, write, and manage privileges on the kibana_sample_data_* indices. Learn how to secure access to Kibana, or refer to Security privileges for more information.

Set up on cloud

edit

There’s no faster way to get started than with Elastic Cloud:

  1. Sign up for a free trial.
  2. Follow the on-screen steps to create your first project.

That’s it! You’re ready to get some data into your project.

Add the sample data

edit

Sample data sets come with sample visualizations, dashboards, and more to help you explore Kibana without adding your own data.

  1. From the home page, click Try our sample data.
  2. On the Sample eCommerce orders card, click Add data.

    Add data UI

Explore the data

edit

Discover displays an interactive histogram that shows the distribution of of data, or documents, over time, and a table that lists the fields for each document that matches the index. By default, all fields are shown for each matching document.

  1. Open the main menu, then click Discover.
  2. Change the time filter to Last 7 days.

    tutorial discover 2
  3. To focus in on the documents you want to view, use the Kibana Query Language. In the KQL search field, enter:

    products.taxless_price >= 60 AND category : Women's Clothing

    The query returns the women’s clothing orders for $60 and more.

    tutorial discover 4
  4. Hover over the list of Available fields, then click + next to the fields you want to view in the table.

    For example, when you add the category field, the table displays the product categories for the orders.

    tutorial discover 3

    For more information, refer to Discover.

View and analyze the data

edit

A dashboard is a collection of panels that you can use to view and analyze the data. Panels contain visualizations, interactive controls, Markdown, and more.

  1. Open the main menu, then click Dashboard.
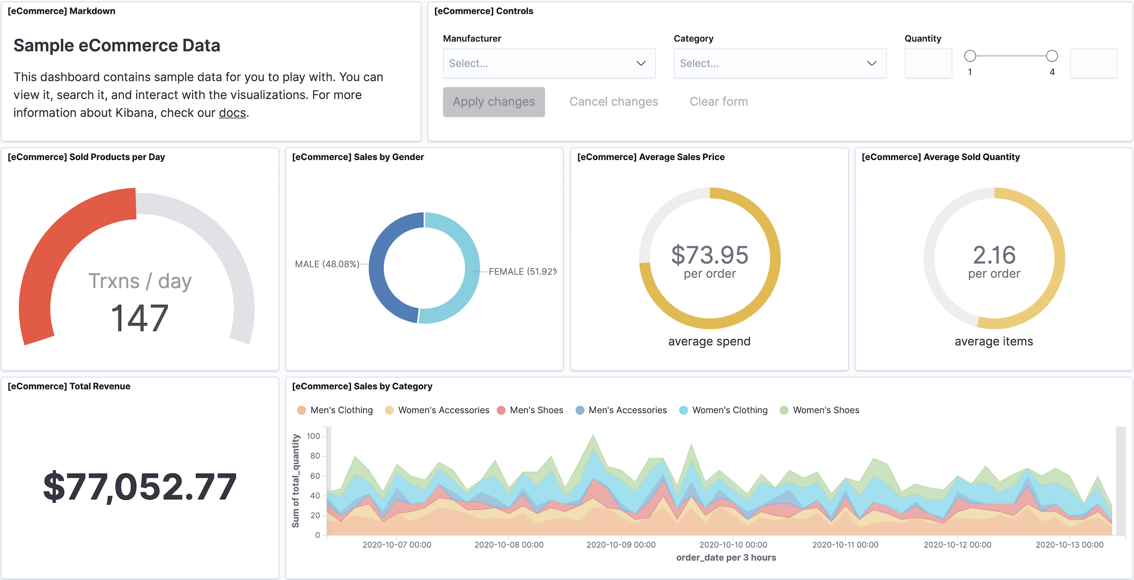
  2. Click [eCommerce] Revenue Dashboard.

    tutorial sample dashboard

Filter the data

edit

To focus in on the data you want to view on the dashboard, use filters.

  1. From the [eCommerce] Controls panel, make a selection from the Manufacturer and Category dropdowns, then click Apply changes.

    For example, the following dashboard shows the data for women’s clothing from Gnomehouse.

    tutorial sample filter
  2. To manually add a filter, click Add filter, then specify the options.

    For example, to view the orders for Wednesday, select day_of_week from the Field dropdown, select is from the Operator dropdown, then select Wednesday from the Value dropdown.

    tutorial sample filter2
  3. When you are done, remove the filters.

    For more information, refer to Dashboard.

Create a visualization panel

edit

Create a treemap panel that shows the top regions and manufacturers, then add the panel to the dashboard.

  1. From the toolbar, click Edit, then click Create new.
  2. On the New Visualization window, click Lens.
  3. From the Available fields list, drag and drop the following fields to the visualization builder:

    • geoip.city_name
    • manufacturer.keyword
  4. From the visualization dropdown, select Treemap.

    Visualization dropdown with Treemap selected
  5. Click Save.
  6. On the Save Lens visualization, enter a title and make sure Add to Dashboard after saving is selected, then click Save and return.

    The treemap appears as the last visualization panel on the dashboard.

    Final dashboard with new treemap visualization

    For more information, refer to Dashboard.

What’s next?

edit

If you are you ready to add your own data, refer to Add data to Kibana.

If you want to ingest your data, refer to Quick start: Get logs and metrics into the Elastic Stack.

If you want to secure access to your data, refer to our guide on securing Kibana