IMPORTANT: This documentation is no longer updated. Refer to Elastic's version policy and the latest documentation.

ActiveMQ module

edit

This module parses Apache ActiveMQ logs. It supports application and audit logs.

When you run the module, it performs a few tasks under the hood:

  • Sets the default paths to the log files (but don’t worry, you can override the defaults)
  • Makes sure each multiline log event gets sent as a single event
  • Uses ingest node to parse and process the log lines, shaping the data into a structure suitable for visualizing in Kibana
  • Deploys dashboards for visualizing the log data

Read the quick start to learn how to configure and run modules.

Compatibility

edit

The module has been tested with ActiveMQ 5.13.0 and 5.15.9. Other versions are expected to work.

Configure the module

edit

You can further refine the behavior of the activemq module by specifying variable settings in the modules.d/activemq.yml file, or overriding settings at the command line.

Variable settings

edit

Each fileset has separate variable settings for configuring the behavior of the module. If you don’t specify variable settings, the activemq module uses the defaults.

For advanced use cases, you can also override input settings. See Override input settings.

When you specify a setting at the command line, remember to prefix the setting with the module name, for example, activemq.log.var.paths instead of log.var.paths.

The following example shows how to set paths in the modules.d/activemq.yml file to override the default paths for ActiveMQ logs:

- module: activemq
  audit:
    enabled: true
    var.paths: ["/path/to/log/activemq/data/audit.log*"]
  log:
    enabled: true
    var.paths: ["/path/to/log/activemq/data/activemq.log*"]

To specify the same settings at the command line, you use:

-M "activemq.audit.var.paths=[/path/to/log/activemq/data/audit.log*]"
-M "activemq.log.var.paths=[/path/to/log/activemq/data/activemq.log*]"

audit log fileset settings

edit
var.paths
An array of glob-based paths that specify where to look for the log files. All patterns supported by Go Glob are also supported here. For example, you can use wildcards to fetch all files from a predefined level of subdirectories: /path/to/log/*/*.log. This fetches all .log files from the subfolders of /path/to/log. It does not fetch log files from the /path/to/log folder itself. If this setting is left empty, Filebeat will choose log paths based on your operating system.

log log fileset settings

edit
var.paths
An array of glob-based paths that specify where to look for the log files. All patterns supported by Go Glob are also supported here. For example, you can use wildcards to fetch all files from a predefined level of subdirectories: /path/to/log/*/*.log. This fetches all .log files from the subfolders of /path/to/log. It does not fetch log files from the /path/to/log folder itself. If this setting is left empty, Filebeat will choose log paths based on your operating system.

Time zone support

edit

This module parses logs that don’t contain time zone information. For these logs, Filebeat reads the local time zone and uses it when parsing to convert the timestamp to UTC. The time zone to be used for parsing is included in the event in the event.timezone field.

To disable this conversion, the event.timezone field can be removed with the drop_fields processor.

If logs are originated from systems or applications with a different time zone to the local one, the event.timezone field can be overwritten with the original time zone using the add_fields processor.

See Processors for information about specifying processors in your config.

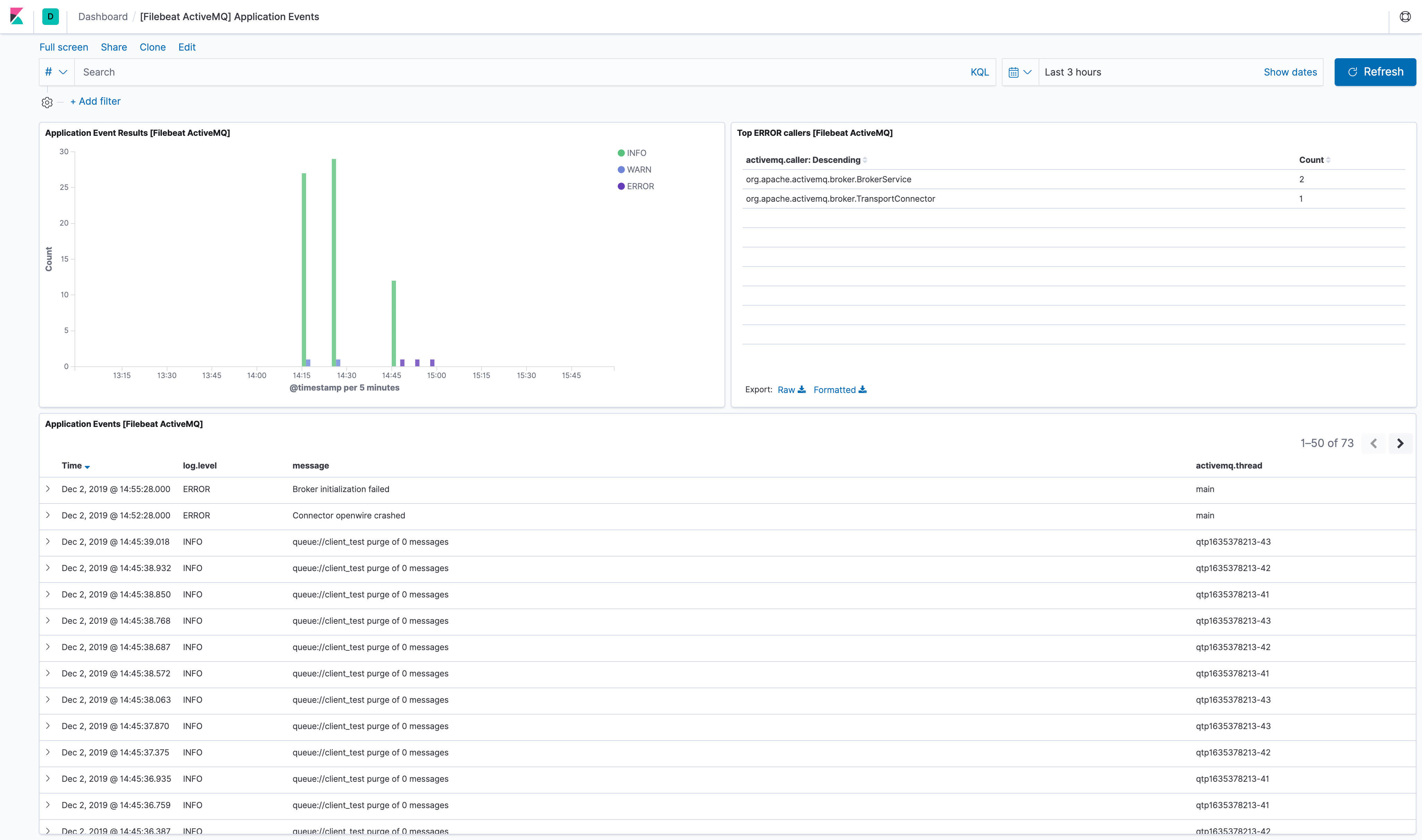
Dashboards

edit

The ActiveMQ module comes with several predefined dashboards for application and audit logs. For example:

filebeat activemq application events
filebeat activemq audit events

Fields

edit

For a description of each field in the module, see the exported fields section.