IMPORTANT: This documentation is no longer updated. Refer to Elastic's version policy and the latest documentation.

Elastic Security UI

edit

The Elastic Security app is a highly interactive workspace designed for security analysts. It provides a clear overview of events and alerts from your environment, and you can use the interactive UI to drill down into areas of interest.

Search

edit

Filter for alerts, events, processes, and other important security data with the benefit of Kibana Query Language (KQL) in the Search bar, which appears at the top of each page throughout the app. A date/time filter set to Last 24 hours is enabled by default, but can be changed to any time range. If you want to filter your search results with other fields, select Add Filter, followed by the field from which to filter and the operator (such is not or is between) for your query.

To save specific filters and queries, click the Save button, then Save current query.

search bar

Page tabs

edit

The Elastic Security app contains seven page tabs that enable analysts to view, analyze, and manage security data:

  • Overview
  • Detections
  • Hosts
  • Network
  • Timelines
  • Cases
  • Administration

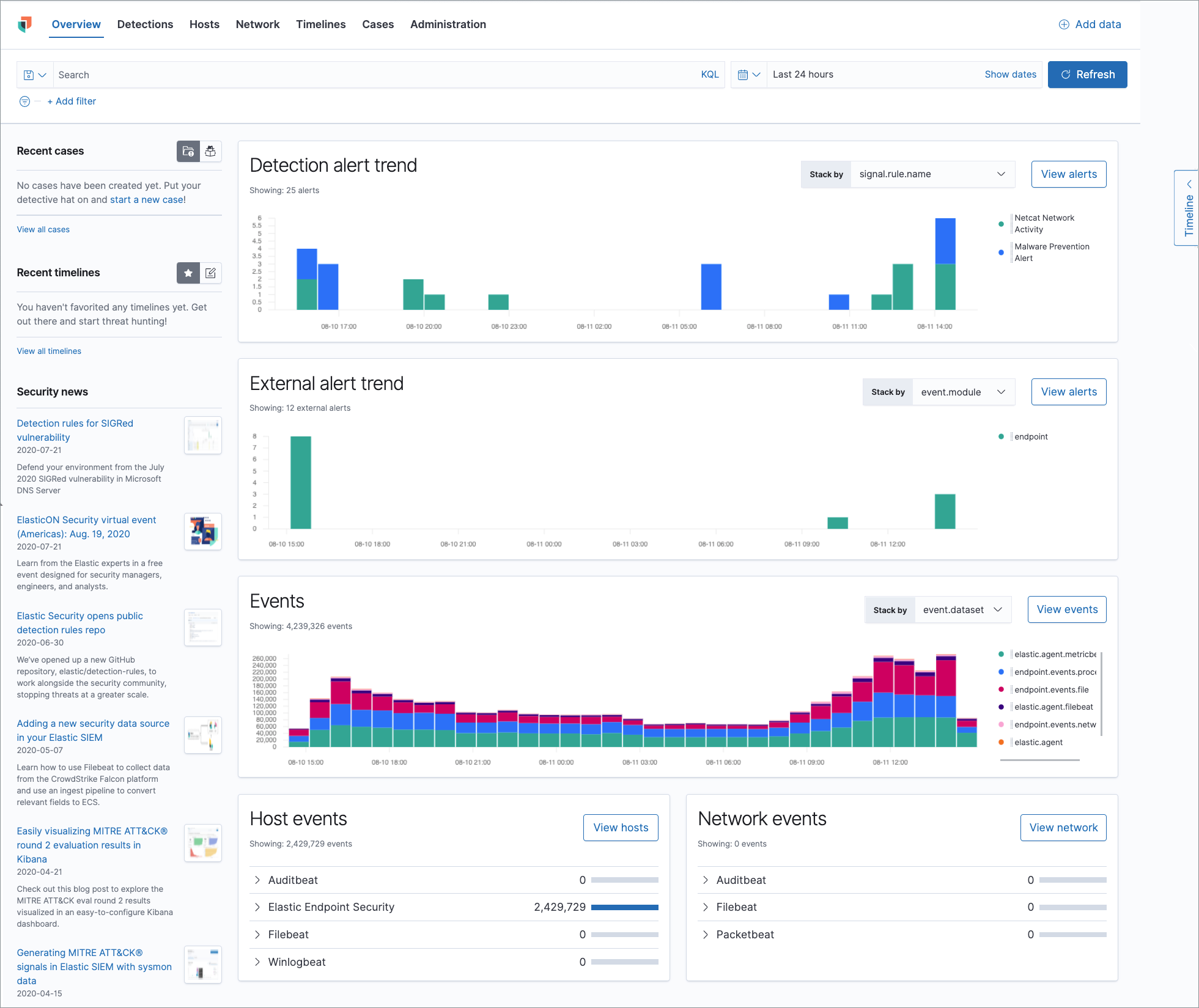
Overview page

edit

The Overview page provides a high-level snapshot view of detections, external alerts, and event trends. These trends are useful to assess overall system health and find anomalies that may require further investigation.

overview pg

Histograms

Time-based histograms show you the number of detections, alerts, and events that have occurred within the selected time range. You can select areas of interest in time-based histograms by selecting a region to reflect a date range, or by selecting a preset value in the timepicker. In the Stack by dropdown, you can select specific parameters for which to visualize the individual counts. For example, in the Detection alert trend histogram, stack by signal.rule.name to display the total counts by alert name within the specified time frame.

All Elastic Security histograms, graphs, and tables contain an Inspect button so you can examine the Elasticsearch queries used to retrieve data throughout the app.

Host and network events

View event and host counts specific to Elastic data shippers and apps, such as Auditbeats or Elastic Endpoint Security. Expand each category to view specific counts of hosts or network events related to the selected category.

events count

Hosts page

edit

The Hosts view provides key metrics regarding host-related security events, and a set of data tables that let you interact with the Timeline. See Hosts page overview for more information.

hosts pg

Network page

edit

The Network page provides key network activity metrics via an interactive map and network event tables that enable interaction with the Timeline. See Network page overview for more information.

network ui

Detections page

edit

The Detections page allows you to view and manage all alerts and detection rules to monitor activity within your network. See Detections and Alerts (beta) for more information about detections, prebuilt rules, and alerts.

detections ui

Timelines page

edit

Use the Timelines page to investigate alerts and complex threats, such as lateral movement of malware across hosts in your network. Timelines are responsive and allow you to share your findings among other team members. See Investigate events in Timeline for information about getting started with Timelines.

Select the collapsable Timeline button on the rightmost side of the Elastic Security app to start an investigation.

timeline ui

Cases page

edit

The Cases page is used to open and track security issues directly in the Elastic Security app. See Cases (beta) for more information.

cases ui home

Administration page

edit

The Administration page allows you to view and manage hosts that are running Endpoint Security. You can also manage agent integration, trusted applications, and monitor the configuration status of your hosts to ensure they are protected. See Administration page overview for more information.

admin ui

Accessibility features

edit

Accessibility features, such as keyboard focus and screen reader support, are built into the Elastic Security UI. These features offer additional ways for you to navigate the UI and interact with the application.

Interact with draggable elements

edit

Use your keyboard to interact with draggable elements in the Elastic Security UI:

  • Press the Tab key to apply keyboard focus to an element within a table. Or, use your mouse to click on an element and apply keyboard focus to it.
timeline ui accessiblity keyboard focus
  • Press Enter on an element with keyboard focus to display its menu and press Tab to apply focus sequentially to menu options. The f, o, a, t, c hotkeys are automatically enabled during this process and offer an alternative way to interact with menu options.
timeline ui accessiblity keyboard focus hotkeys
  • Press the spacebar once to begin dragging an element to a different location and press it a second time to drop it. Use the directional arrows to move the element around the UI.
timeline ui accessiblity drag and drop
  • If an event has an event renderer, press the Shift key and the down directional arrow to apply keyboard focus to the event renderer and Tab or Shift + Tab to navigate between fields. To return to the cells in the current row, press the up directional arrow. To move to the next row, press the down directional arrow.
timeline ui accessiblity event renderer

Navigate the Elastic Security UI

edit

Use your keyboard to navigate through rows, columns, and menu options in the Elastic Security UI:

  • Use the directional arrows to move keyboard focus right, left, up, and down in a table.
timeline ui accessiblity directional arrows
  • Press the Tab key to navigate through a table cell with multiple elements, such as buttons, field names, and menus. Pressing the Tab key will apply keyboard focus in a sequential manner to each element in the table cell.
timeline ui accessiblity tab key
  • Use CTRL + Home to shift keyboard focus to the first cell in a row. Likewise, use CTRL + End to move keyboard focus to the last cell in the row.
timeline ui accessiblity shift keyboard focus
  • Use the Page Up and Page Down keys to scroll through the page.
timeline ui accessiblity page up and down