A newer version is available. Check out the latest documentation.

Envoyproxy Module

edit

This is a Filebeat module for Envoy proxy access log (https://www.envoyproxy.io/docs/envoy/v1.10.0/configuration/access_log). It supports both standalone deployment and Envoy proxy deployment in Kubernetes.

Read the quick start to learn how to configure and run modules.

Compatibility

edit

Although this module has been developed against Envoy proxy 1.10.0 and Kubernetes v1.13.x, it is expected to work with other versions of Envoy proxy and Kubernetes.

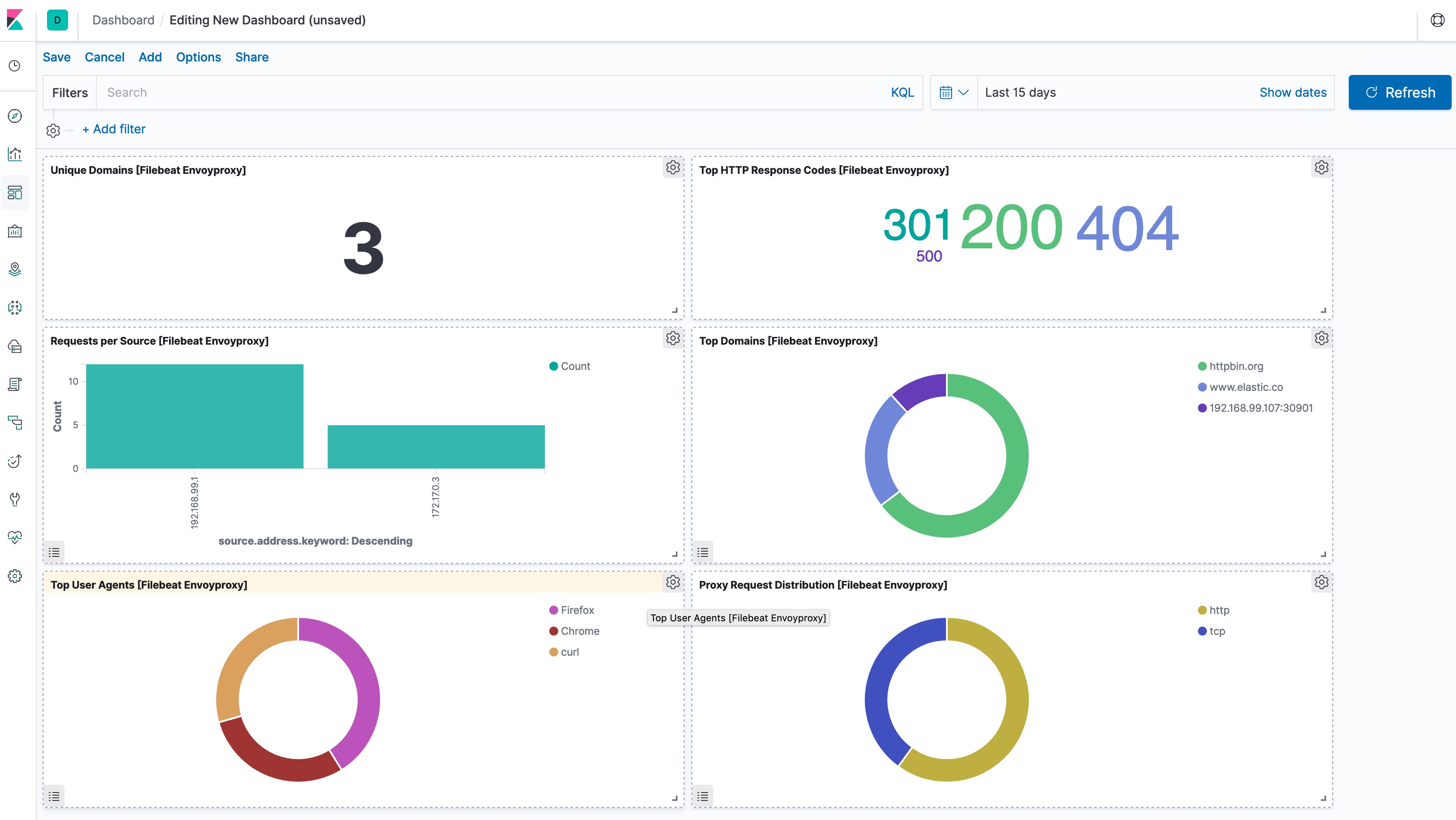
Example dashboard

edit

This module comes with a sample dashboard.

kibana envoyproxy

Fields

edit

For a description of each field in the module, see the exported fields section.