IMPORTANT: This documentation is no longer updated. Refer to Elastic's version policy and the latest documentation.

APM version 7.4.0

edit

APM app in Kibana

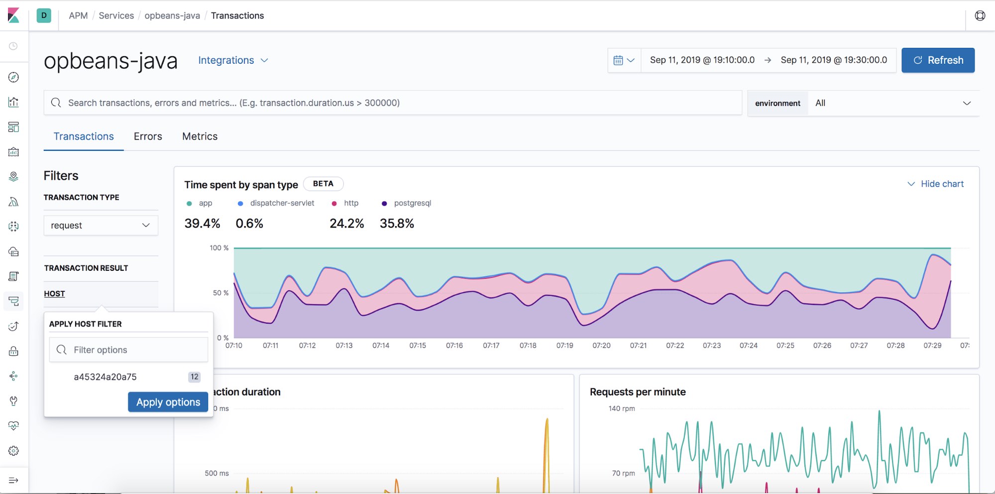
  • Contextual filters: Explore your APM data in new ways with our new local filters. With just a click, you can filter your transactions by type, result, host name, and/or agent name.
Structured filters in the APM UI
Geo-location visualization

APM Agents

  • Log integration: Navigate from a distributed trace to any relevant logs — without using trace context — via the APM app.
  • RUM Angular instrumentation: Out of the box Angular instrumentation is here! Instrument your single page applications written in Angular.js without the need to manually create or rename transactions.
  • JAVA ECS Logging library: Easily convert your logs to ECS-compatible JSON without creating an additional pipeline.
  • .NET agent full framework support: Out of the box instrumentation for the .NET framework. Say goodbye to APIs, your ASP.NET web applications are now plug and play ready with Elastic APM.