A newer version is available. For the latest information, see the
current release documentation.
APM version 7.4.0
edit
IMPORTANT: This documentation is no longer updated. Refer to Elastic's version policy and the latest documentation.
APM version 7.4.0
editAPM app in Kibana
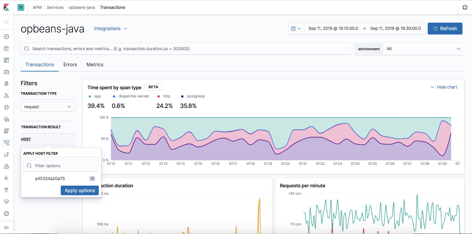
- Contextual filters: Explore your APM data in new ways with our new local filters. With just a click, you can filter your transactions by type, result, host name, and/or agent name.
- Geo-location performance visualization chart: Visualize performance information about your end users' experience based on their geo-location.
APM Agents
- Log integration: Navigate from a distributed trace to any relevant logs — without using trace context — via the APM app.
- RUM Angular instrumentation: Out of the box Angular instrumentation is here! Instrument your single page applications written in Angular.js without the need to manually create or rename transactions.
- JAVA ECS Logging library: Easily convert your logs to ECS-compatible JSON without creating an additional pipeline.
- .NET agent full framework support: Out of the box instrumentation for the .NET framework. Say goodbye to APIs, your ASP.NET web applications are now plug and play ready with Elastic APM.