Elastic Security UI

edit
IMPORTANT: This documentation is no longer updated. Refer to Elastic's version policy and the latest documentation.

Elastic Security UI

edit

The Elastic Security app is a highly interactive workspace designed for security analysts. It provides a clear overview of events and alerts from your environment, and you can use the interactive UI to drill down into areas of interest.

Search

edit

Filter for alerts, events, processes, and other important security data with the benefit of Kibana Query Language (KQL) in the Search bar, which appears at the top of each page throughout the app. A date/time filter set to Last 24 hours is enabled by default, but can be changed to any time range. If you want to filter your search results with other fields, select Add Filter, followed by the field from which to filter and the operator (such is not or is between) for your query.

To save specific filters and queries, click the Save button, then Save current query.

search bar

Page navigation

edit

The Elastic Security app contains the following pages that enable analysts to view, analyze, and manage security data:

  • Overview
  • Alerts
  • Rules
  • Exceptions
  • Hosts
  • Network
  • Timelines
  • Cases
  • Endpoints
  • Trusted applications
  • Event filters
  • Host isolation exceptions

Pages are grouped into four main sections within the navigation pane — Detect, Explore, Investigate, and Manage. Each section supports a different part of your workflow and describes actions you can perform in the Elastic Security app.

From the Detect section, you can access pages that allow you to view, create, and manage alerts, rules, and rule exceptions.

Under Explore, you access pages that provide key metrics about your hosts and networks.

The Investigate section gives you access to timelines and cases.

Pages under the Manage section allow to view and manage hosts that are running Endpoint Security. You can also view and manage trusted applications and event filters from pages in this section.

Click the Collapse side navigation button to collapse and expand the main navigation menu.

collapse side nav button

Overview page

edit

The Overview page provides a high-level snapshot view of detections, external alerts, and event trends. These trends are useful to assess overall system health and find anomalies that may require further investigation.

Shows the Overview page

From the live feed on the Overview page, you can quickly access recently created cases, favorited timelines, and the latest Elastic Security news.

The Security news section provides you with the latest Elastic Security news so you can stay informed on new developments, learn about Elastic Security features, and more.

Shows the Overview page

Histograms

Time-based histograms show you the number of detections, alerts, and events that have occurred within the selected time range. You can select areas of interest in time-based histograms by selecting a region to reflect a date range, or by selecting a preset value in the timepicker. In the Stack by dropdown, you can select specific parameters for which to visualize the individual counts. For example, in the Detection alert trend histogram, stack by kibana.alert.rule.name to display the total counts by alert name within the specified time frame.

All Elastic Security histograms, graphs, and tables contain an Inspect button so you can examine the Elasticsearch queries used to retrieve data throughout the app.

Host and network events

View event and host counts specific to Elastic data shippers and apps, such as Auditbeats or Elastic Endpoint Security. Expand each category to view specific counts of hosts or network events related to the selected category.

Shows host and network events on the Overview page

Threat Intelligence

The Threat Intelligence view on the Overview page provides a streamlined way to collect threat intelligence data for threat detection and matching.

The view shows you the total number of ingested threat indicators, enabled threat intelligence sources, and ingested threat indicators per source. To visualize the ingested threat indicator data, click the Source link for a threat intelligence source.

For more information about connecting to threat intelligence sources, visit Enable threat intelligence integrations.

threat intelligence view

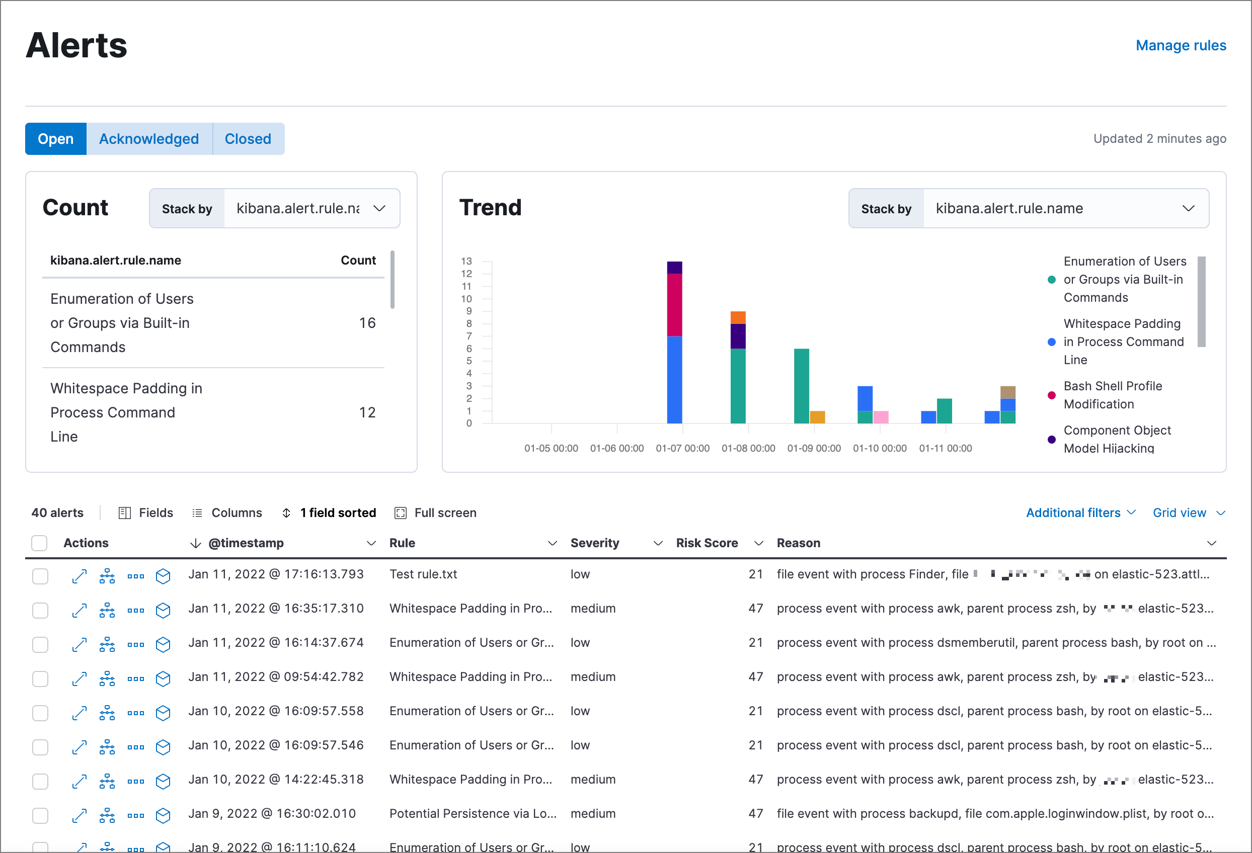
Alerts page

edit

The Alerts page allows you to view and manage all alerts to monitor activity within your network. See Detections and Alerts for more information.

alert page

Rules page

edit

The Rules page allows you to view and manage all detection rules. See Manage detection rules for more information about prebuilt and custom rules.

Shows the Rules page

Exceptions page

edit

The Exceptions page allows you to view and manage all rule exceptions. See Rule exceptions and value lists for more information about rule exceptions.

Shows the Exceptions page

Hosts page

edit

The Hosts view provides key metrics regarding host-related security events, and a set of data tables that let you interact with Timeline. See Hosts page overview for more information.

Shows the Hosts page

Network page

edit

The Network page provides key network activity metrics via an interactive map and network event tables that enable interaction with Timeline. See Network page overview for more information.

Shows the Network page

Timelines page

edit

Use the Timelines page to investigate alerts and complex threats, such as lateral movement of malware across hosts in your network. Timelines are responsive and allow you to share your findings among other team members. See Investigate events in Timeline for information about getting started with Timelines.

Select the collapsable Timeline button at the bottom of the Elastic Security app to start an investigation.

Shows the Timeline page

Cases page

edit

The Cases page is used to open and track security issues directly in the Elastic Security app. See Cases for more information.

Shows the Cases page

Endpoints page

edit

The Endpoints page allows you to view and manage hosts that are running Endpoint Security. See Endpoints for more information.

Shows the Endpoints page

Trusted applications page

edit

The Trusted applications page allows you to add Windows, macOS, and Linux applications that should be trusted. See Trusted applications for more information.

Shows the Trusted applications page

Event filters page

edit

The Event filters page allows you to filter endpoint events that you do not need or want stored in Elasticsearch. See Event filters for more information.

Shows the Event filters page

Host isolation exceptions page

edit

The Host isolation exceptions page allows you to specify IP addresses that allow communication with isolated hosts, even when blocked from the rest of your network. See Host isolation exceptions for more information.

Shows the Host isolation exceptions page

Accessibility features

edit

Accessibility features, such as keyboard focus and screen reader support, are built into the Elastic Security UI. These features offer additional ways for you to navigate the UI and interact with the application.

Interact with draggable elements

edit

Use your keyboard to interact with draggable elements in the Elastic Security UI:

  • Press the Tab key to apply keyboard focus to an element within a table. Or, use your mouse to click on an element and apply keyboard focus to it.
timeline accessiblity keyboard focus
  • Press Enter on an element with keyboard focus to display its menu and press Tab to apply focus sequentially to menu options. The f, o, a, t, c hotkeys are automatically enabled during this process and offer an alternative way to interact with menu options.
timeline accessiblity keyboard focus hotkeys
  • Press the spacebar once to begin dragging an element to a different location and press it a second time to drop it. Use the directional arrows to move the element around the UI.
timeline ui accessiblity drag n drop
  • If an event has an event renderer, press the Shift key and the down directional arrow to apply keyboard focus to the event renderer and Tab or Shift + Tab to navigate between fields. To return to the cells in the current row, press the up directional arrow. To move to the next row, press the down directional arrow.
timeline accessiblity event renderers

Navigate the Elastic Security UI

edit

Use your keyboard to navigate through rows, columns, and menu options in the Elastic Security UI:

  • Use the directional arrows to move keyboard focus right, left, up, and down in a table.
timeline accessiblity directional arrows
  • Press the Tab key to navigate through a table cell with multiple elements, such as buttons, field names, and menus. Pressing the Tab key will apply keyboard focus in a sequential manner to each element in the table cell.
timeline accessiblity tab keys
  • Use CTRL + Home to shift keyboard focus to the first cell in a row. Likewise, use CTRL + End to move keyboard focus to the last cell in the row.
timeline accessiblity shifting keyboard focus
  • Use the Page Up and Page Down keys to scroll through the page.
timeline accessiblity page up n down