IMPORTANT: This documentation is no longer updated. Refer to Elastic's version policy and the latest documentation.

IIS website metricset

edit

This is the website metricset of the module iis.

This metricset allows users to retrieve relevant metrics for the websites running on IIS.

The metrics contain the IIS Performance counter values like: Web Service: Bytes Received/Sec (helpful to track to identify potential spikes in traffic), Web Service: Bytes Sent/Sec (helpful to track to identify potential spikes in traffic), Web Service: Current Connections (through experience with their apps app, users can identify what is a normal value for this) and others.

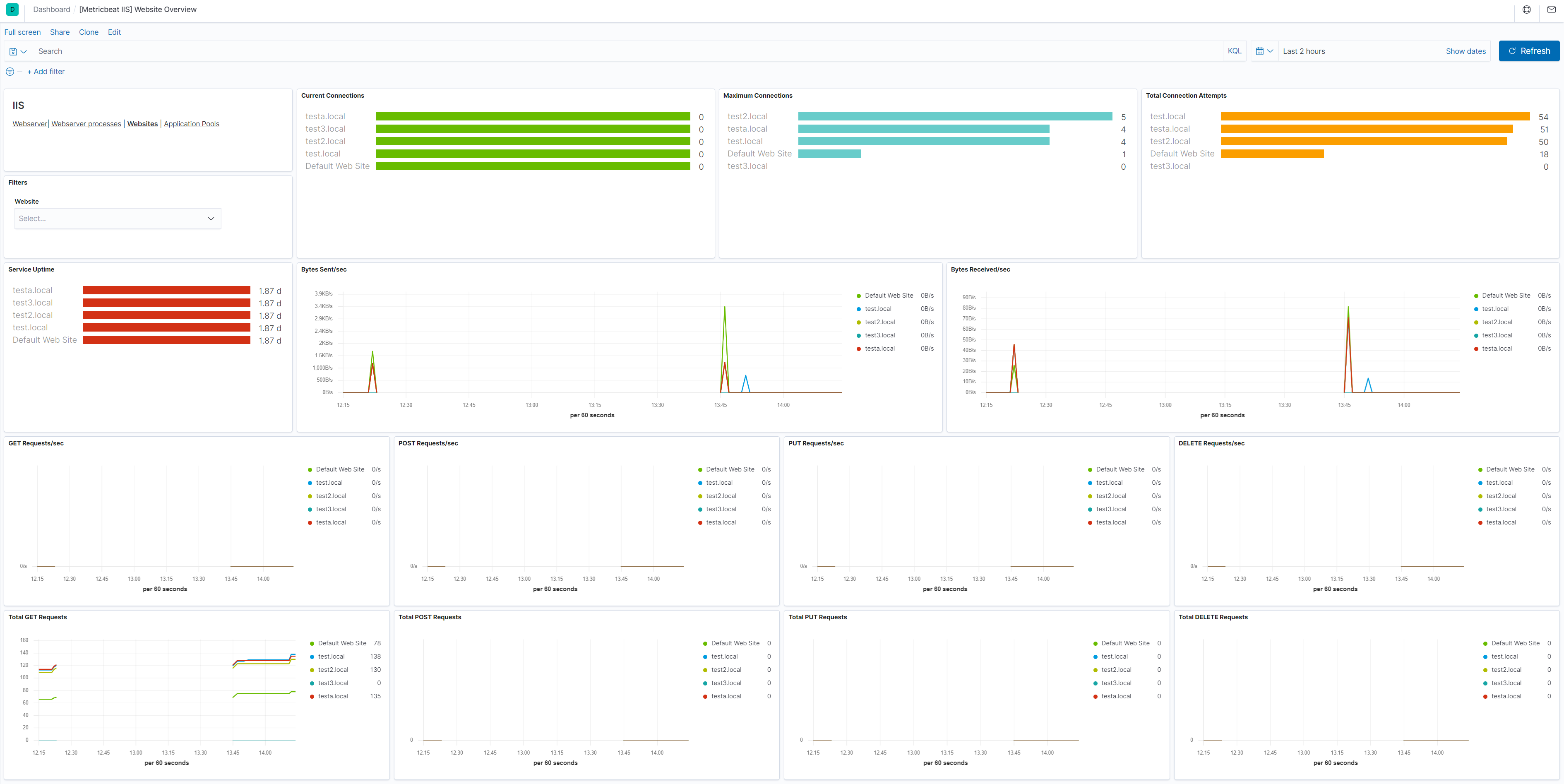
Dashboard

edit
metricbeat iis website overview

This is a default metricset. If the host module is unconfigured, this metricset is enabled by default.

Fields

edit

For a description of each field in the metricset, see the exported fields section.

Here is an example document generated by this metricset:

{
    "@timestamp": "2017-10-12T08:05:34.853Z",
    "event": {
        "dataset": "iis.website",
        "duration": 115000,
        "module": "iis"
    },
    "iis": {
        "website": {
            "network": {
                "bytes_sent_per_sec": 0,
                "maximum_connections": 1,
                "total_post_requests": 0,
                "post_requests_per_sec": 0,
                "total_connection_attempts": 1,
                "service_uptime": 114161,
                "get_requests_per_sec": 0,
                "total_put_requests": 0,
                "current_connections": 0,
                "total_delete_requests": 0,
                "bytes_received_per_sec": 0,
                "put_requests_per_sec": 0,
                "total_bytes_sent": 944,
                "total_get_requests": 1,
                "delete_requests_per_sec": 0
            },
            "name": "Default Web Site"
        }
    },
    "metricset": {
        "name": "website",
        "period": 10000
    },
    "service": {
        "type": "iis"
    }
}