AWS billing metricset
editAWS billing metricset
editThis functionality is in beta and is subject to change. The design and code is less mature than official GA features and is being provided as-is with no warranties. Beta features are not subject to the support SLA of official GA features.
You can monitor your estimated AWS charges by using Amazon CloudWatch and Cost Explorer.
This aws billing metricset collects metrics both from Cloudwatch and cost
explorer for monitoring purposes.
AWS Permissions
editSome specific AWS permissions are required for IAM user to collect estimated billing metrics.
cloudwatch:GetMetricData cloudwatch:ListMetrics tag:getResources sts:GetCallerIdentity iam:ListAccountAliases ce:GetCostAndUsage organizations:ListAccounts
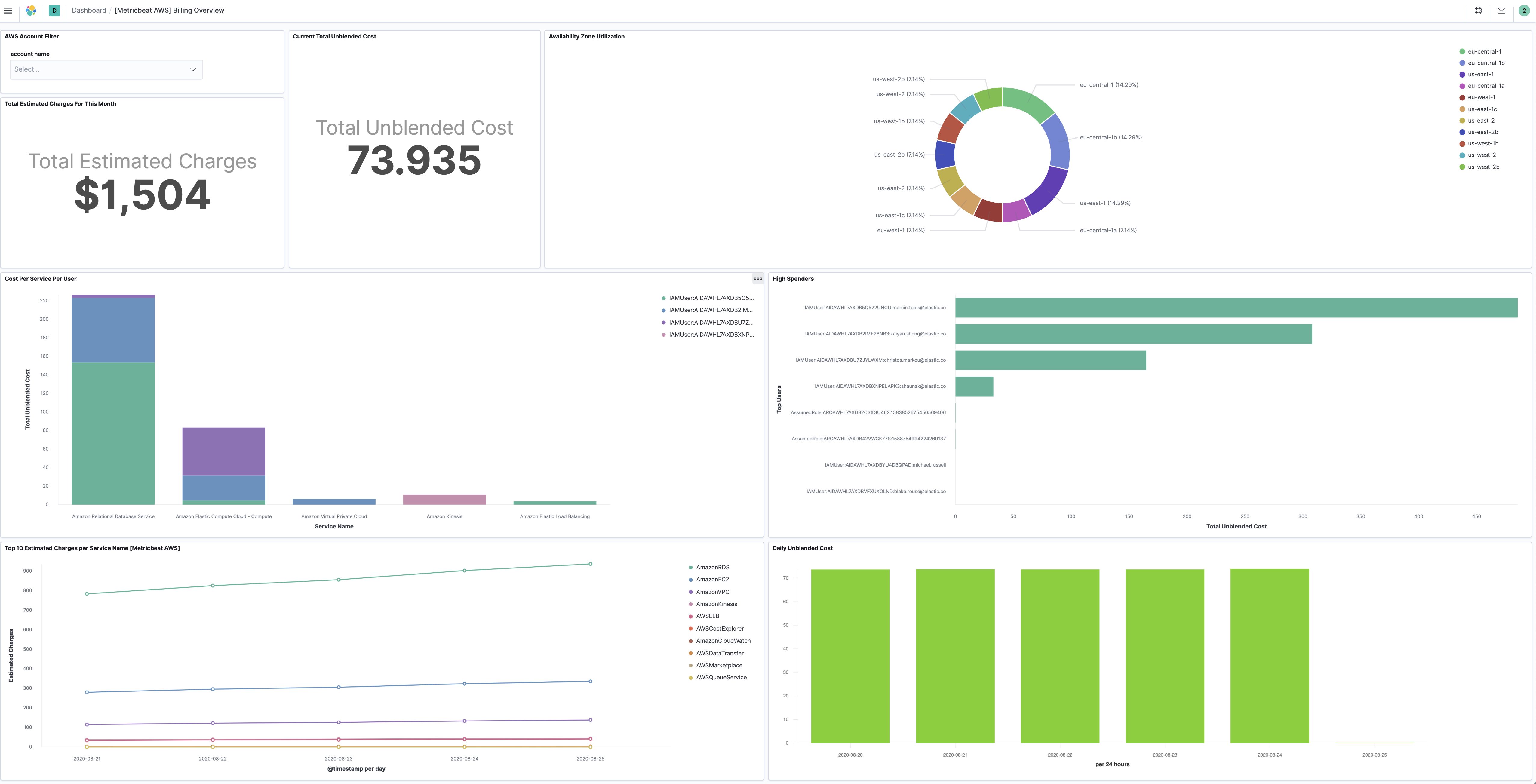
Dashboard
editThe aws billing metricset comes with a predefined dashboard. For example:
Configuration example
edit- module: aws
period: 24h
metricsets:
- billing
credential_profile_name: elastic-beats
cost_explorer_config:
group_by_dimension_keys:
- "AZ"
- "INSTANCE_TYPE"
- "SERVICE"
group_by_tag_keys:
- "aws:createdBy"
Metricset-specific configuration notes
editWhen querying AWS Cost Explorer API, you can group AWS costs using up to two different groups, either dimensions, tag keys, or both. Right now we support group by type dimension and type tag with separate config parameters:
- group_by_dimension_keys: A list of keys used in Cost Explorer to group by dimensions. Valid values are AZ, INSTANCE_TYPE, LINKED_ACCOUNT, OPERATION, PURCHASE_TYPE, REGION, SERVICE, USAGE_TYPE, USAGE_TYPE_GROUP, RECORD_TYPE, OPERATING_SYSTEM, TENANCY, SCOPE, PLATFORM, SUBSCRIPTION_ID, LEGAL_ENTITY_NAME, DEPLOYMENT_OPTION, DATABASE_ENGINE, CACHE_ENGINE, INSTANCE_TYPE_FAMILY, BILLING_ENTITY and RESERVATION_ID.
- group_by_tag_keys: A list of keys used in Cost Explorer to group by tags.
This is a default metricset. If the host module is unconfigured, this metricset is enabled by default.
For a description of each field in the metricset, see the exported fields section.
Here is an example document generated by this metricset:
{
"@timestamp": "2017-10-12T08:05:34.853Z",
"aws": {
"billing": {
"Currency": "USD",
"EstimatedCharges": 39.26,
"ServiceName": "AmazonEKS"
}
},
"cloud": {
"account": {
"id": "428152502467",
"name": "elastic-beats"
},
"provider": "aws"
},
"event": {
"dataset": "aws.billing",
"duration": 115000,
"module": "aws"
},
"metricset": {
"name": "billing",
"period": 10000
},
"service": {
"type": "aws"
}
}