IBM MQ module
editIBM MQ module
editThis functionality is in beta and is subject to change. The design and code is less mature than official GA features and is being provided as-is with no warranties. Beta features are not subject to the support SLA of official GA features.
This module periodically fetches metrics from a containerized distribution of IBM MQ.
Compatibility
editThe ibmmq qmgr metricset is compatible with a containerized distribution of IBM MQ (since version 9.1.0).
The Docker image starts the runmqserver process, which spawns the HTTP server exposing metrics in Prometheus
format ([source code](https://github.com/ibm-messaging/mq-container/blob/9.1.0/internal/metrics/metrics.go)).
The Docker container lifecycle, including metrics collection, has been described in the [Internals](https://github.com/ibm-messaging/mq-container/blob/9.1.0/docs/internals.md) document.
The image provides an option to easily enable metrics exporter using an environment variable:
MQ_ENABLE_METRICS - Set this to true to generate Prometheus metrics for the Queue Manager.
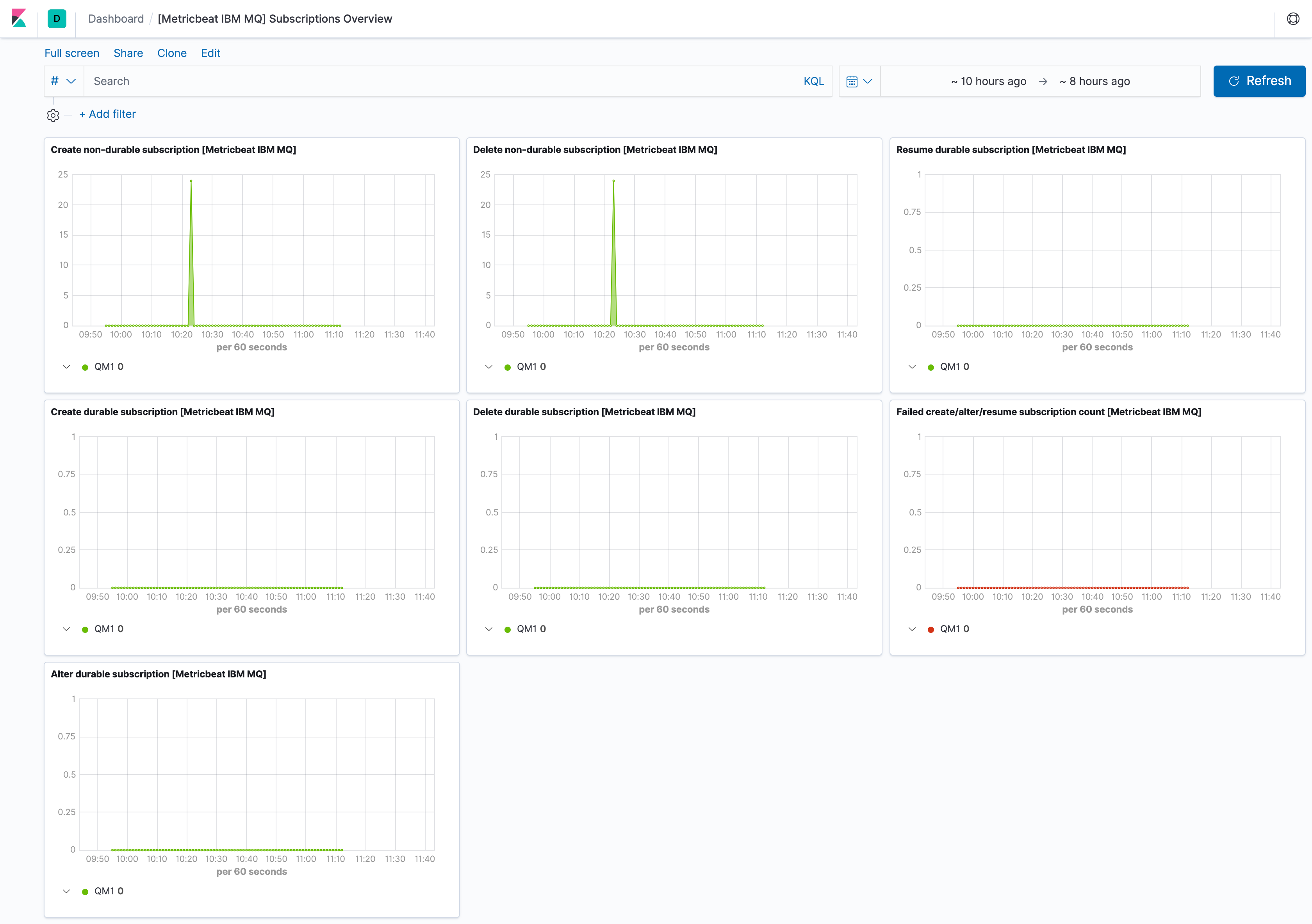
Dashboard
editThe ibmmq module includes predefined dashboards with overview information of the monitored Queue Manager, including subscriptions, calls and messages.
Example configuration
editThe IBM MQ module supports the standard configuration options that are described in Modules. Here is an example configuration:
metricbeat.modules: - module: ibmmq metricsets: ['qmgr'] period: 10s hosts: ['localhost:9157'] # This module uses the Prometheus collector metricset, all # the options for this metricset are also available here. metrics_path: /metrics
This module supports TLS connections when using ssl config field, as described in SSL.
It also supports the options described in Standard HTTP config options.
Metricsets
editThe following metricsets are available: