AWS Fargate task_stats metricset
editAWS Fargate task_stats metricset
editThis functionality is in beta and is subject to change. The design and code is less mature than official GA features and is being provided as-is with no warranties. Beta features are not subject to the support SLA of official GA features.
The task_stats metricset in awsfargate module allows users to monitor
containers inside the same AWS Fargate task. It fetches runtime CPU metrics,
disk I/O metrics, memory metrics, network metrics and container metadata from
both endpoint ${ECS_CONTAINER_METADATA_URI_V4}/task/stats and
${ECS_CONTAINER_METADATA_URI_V4}/task.
Configuration Example
editThis metricset should be ran as a sidecar inside the same AWS Fargate task definition, and the default configuration file should work.
- module: awsfargate
period: 10s
metricsets:
- task_stats
Setup Metricbeat Using AWS Fargate
editThis section is to provide users an AWS native way of configuring Fargate task definition to run application containers and Metricbeat container using AWS CloudFormation.
Store Elastic Cloud Credentials into AWS Secret Manager
editIf users are using Elastic Cloud, it’s recommended to store cloud id and cloud auth into AWS secret manager. Here are the AWS CLI example:
Create secret ELASTIC_CLOUD_AUTH:
aws --region us-east-1 secretsmanager create-secret --name ELASTIC_CLOUD_AUTH --secret-string XXX
Create secret ELASTIC_CLOUD_ID:
aws --region us-east-1 secretsmanager create-secret --name ELASTIC_CLOUD_ID --secret-string YYYY
AWS CloudFormation Template Example
editHere is an example of AWS CloudFormation template for testing purpose only. Please replace this with actual applications. This template shows how to define a new cluster, how to create a task definition with multiple containers(including Metricbeat), and how to start the service.
AWSTemplateFormatVersion: "2010-09-09"
Parameters:
SubnetID:
Type: String
CloudIDArn:
Type: String
CloudAuthArn:
Type: String
ClusterName:
Type: String
RoleName:
Type: String
TaskName:
Type: String
ServiceName:
Type: String
LogGroupName:
Type: String
Resources:
Cluster:
Type: AWS::ECS::Cluster
Properties:
ClusterName: !Ref ClusterName
ClusterSettings:
- Name: containerInsights
Value: enabled
LogGroup:
Type: AWS::Logs::LogGroup
Properties:
LogGroupName: !Ref LogGroupName
ExecutionRole:
Type: AWS::IAM::Role
Properties:
RoleName: !Ref RoleName
AssumeRolePolicyDocument:
Statement:
- Effect: Allow
Principal:
Service: ecs-tasks.amazonaws.com
Action: sts:AssumeRole
ManagedPolicyArns:
- arn:aws:iam::aws:policy/service-role/AmazonECSTaskExecutionRolePolicy
Policies:
- PolicyName: !Sub 'EcsTaskExecutionRole-${AWS::StackName}'
PolicyDocument:
Version: 2012-10-17
Statement:
- Effect: Allow
Action:
- secretsmanager:GetSecretValue
Resource:
- !Ref CloudIDArn
- !Ref CloudAuthArn
TaskDefinition:
Type: AWS::ECS::TaskDefinition
Properties:
Family: !Ref TaskName
Cpu: 256
Memory: 512
NetworkMode: awsvpc
ExecutionRoleArn: !Ref ExecutionRole
ContainerDefinitions:
- Name: metricbeat-container
Image: docker.elastic.co/beats/metricbeat:8.0.0-SNAPSHOT
Secrets:
- Name: ELASTIC_CLOUD_ID
ValueFrom: !Ref CloudIDArn
- Name: ELASTIC_CLOUD_AUTH
ValueFrom: !Ref CloudAuthArn
LogConfiguration:
LogDriver: awslogs
Options:
awslogs-region: !Ref AWS::Region
awslogs-group: !Ref LogGroup
awslogs-stream-prefix: ecs
EntryPoint:
- sh
- -c
Command:
- ./metricbeat setup -E cloud.id=$ELASTIC_CLOUD_ID -E cloud.auth=$ELASTIC_CLOUD_AUTH && ./metricbeat modules disable system && ./metricbeat modules enable awsfargate && ./metricbeat -e -E cloud.id=$ELASTIC_CLOUD_ID -E cloud.auth=$ELASTIC_CLOUD_AUTH
- Name: stress-test
Image: containerstack/alpine-stress
Essential: false
DependsOn:
- ContainerName: metricbeat-container
Condition: START
EntryPoint:
- sh
- -c
Command:
- stress --cpu 8 --io 4 --vm 2 --vm-bytes 128M --timeout 6000s
RequiresCompatibilities:
- EC2
- FARGATE
Service:
Type: AWS::ECS::Service
Properties:
ServiceName: !Ref ServiceName
Cluster: !Ref Cluster
TaskDefinition: !Ref TaskDefinition
DesiredCount: 1
LaunchType: FARGATE
NetworkConfiguration:
AwsvpcConfiguration:
AssignPublicIp: ENABLED
Subnets:
- !Ref SubnetID
Create CloudFormation Stack
editWhen copying the CloudFormation template, please make sure the Metricbeat
container image is the correct version.
Once the template is saved locally into clouformation.yml, AWS
CLI can be used to create a stack using one command:
aws --region us-east-1 cloudformation create-stack --stack-name <your-stack-name> --template-body file://./cloudformation.yml --capabilities CAPABILITY_NAMED_IAM --parameters ParameterKey=SubnetID,ParameterValue=<subnet-id> ParameterKey=CloudAuthArn,ParameterValue=<cloud-auth-arn> ParameterKey=CloudIDArn,ParameterValue=<cloud-id-arn> ParameterKey=ClusterName,ParameterValue=<cluster-name> ParameterKey=RoleName,ParameterValue=<role-name> ParameterKey=TaskName,ParameterValue=<task-name> ParameterKey=ServiceName,ParameterValue=<service-name> ParameterKey=LogGroupName,ParameterValue=<log-group-name>
Make sure to replace <subnet-id> with your own subnet in this command. Please go
to Services → VPC → Subnets to find subnet ID to use. You can also add several
more containers under the TaskDefinition section.
Delete CloudFormation Stack
editHere is the AWS CLI to delete a stack including the cluster, task definition and all containers:
aws --region us-east-1 cloudformation delete-stack --stack-name <your-stack-name>
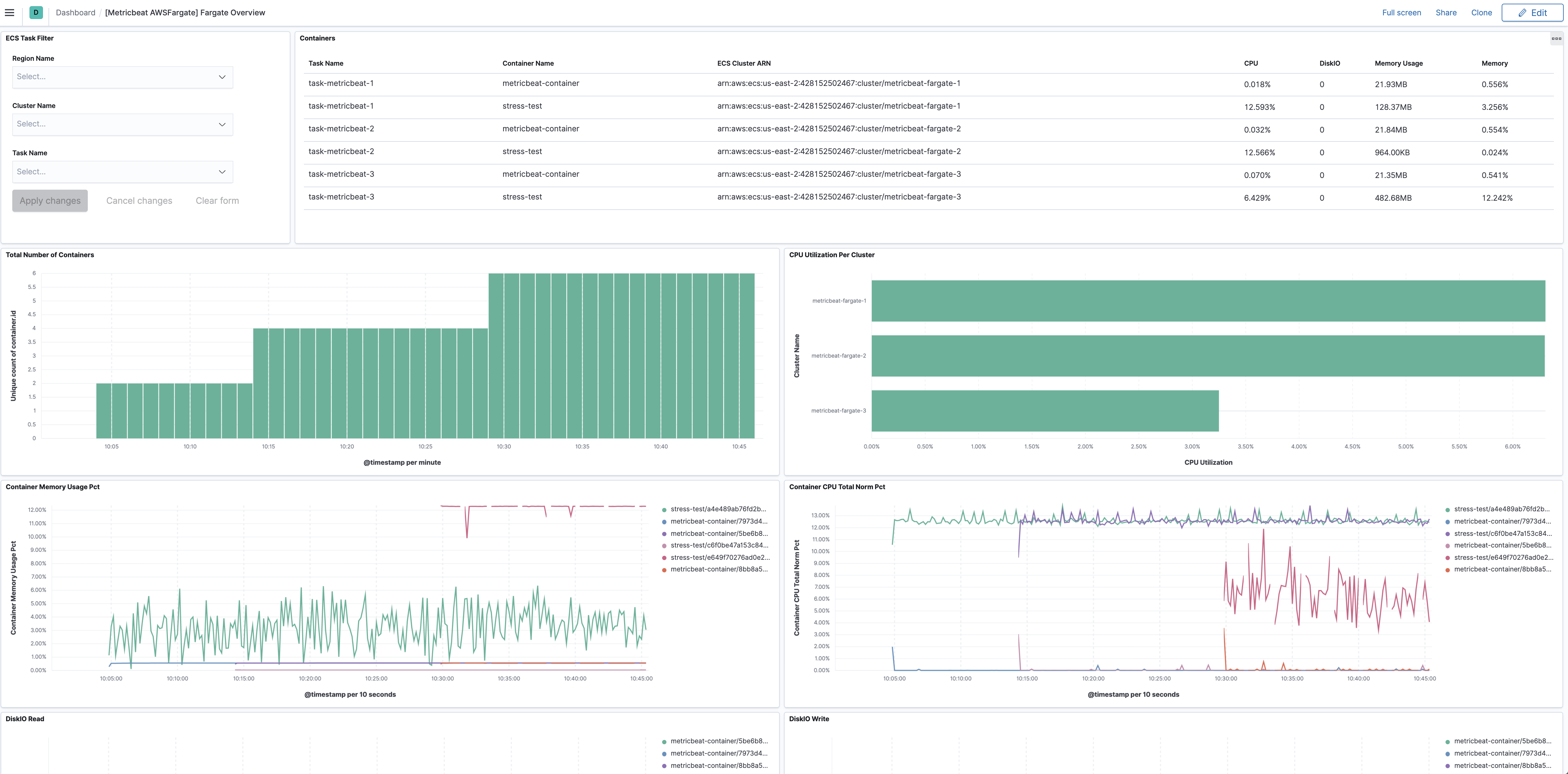
Dashboard
editThe task_stats metricset comes with a predefined dashboard. For example:
This is a default metricset. If the host module is unconfigured, this metricset is enabled by default.
Fields
editFor a description of each field in the metricset, see the exported fields section.
Here is an example document generated by this metricset:
{
"@timestamp": "2017-10-12T08:05:34.853Z",
"awsfargate": {
"task_stats": {
"cluster_name": "default",
"cpu": {
"core": null,
"kernel": {
"norm": {
"pct": 0
},
"pct": 0,
"ticks": 1520000000
},
"system": {
"norm": {
"pct": 1
},
"pct": 2,
"ticks": 1420180000000
},
"total": {
"norm": {
"pct": 0.2
},
"pct": 0.4
},
"user": {
"norm": {
"pct": 0
},
"pct": 0,
"ticks": 490000000
}
},
"diskio": {
"read": {
"bytes": 3452928,
"ops": 118,
"queued": 0,
"rate": 0,
"service_time": 0,
"wait_time": 0
},
"reads": 0,
"summary": {
"bytes": 3452928,
"ops": 118,
"queued": 0,
"rate": 0,
"service_time": 0,
"wait_time": 0
},
"total": 0,
"write": {
"bytes": 0,
"ops": 0,
"queued": 0,
"rate": 0,
"service_time": 0,
"wait_time": 0
},
"writes": 0
},
"identifier": "query-metadata/1234",
"memory": {
"fail": {
"count": 0
},
"limit": 0,
"rss": {
"pct": 0.0010557805807105247,
"total": 4157440
},
"stats": {
"active_anon": 4157440,
"active_file": 4497408,
"cache": 6000640,
"dirty": 16384,
"hierarchical_memory_limit": 2147483648,
"hierarchical_memsw_limit": 9223372036854772000,
"inactive_anon": 0,
"inactive_file": 1503232,
"mapped_file": 2183168,
"pgfault": 6668,
"pgmajfault": 52,
"pgpgin": 5925,
"pgpgout": 3445,
"rss": 4157440,
"rss_huge": 0,
"total_active_anon": 4157440,
"total_active_file": 4497408,
"total_cache": 600064,
"total_dirty": 16384,
"total_inactive_anon": 0,
"total_inactive_file": 4497408,
"total_mapped_file": 2183168,
"total_pgfault": 6668,
"total_pgmajfault": 52,
"total_pgpgin": 5925,
"total_pgpgout": 3445,
"total_rss": 4157440,
"total_rss_huge": 0,
"total_unevictable": 0,
"total_writeback": 0,
"unevictable": 0,
"writeback": 0
},
"usage": {
"max": 15294464,
"pct": 0.003136136404770672,
"total": 12349440
}
},
"network": {
"eth0": {
"inbound": {
"bytes": 137315578,
"dropped": 0,
"errors": 0,
"packets": 94338
},
"outbound": {
"bytes": 1086811,
"dropped": 0,
"errors": 0,
"packets": 25857
}
}
},
"task_name": "query-metadata"
}
},
"cloud": {
"region": "us-west-2"
},
"container": {
"id": "1234",
"image": {
"name": "mreferre/eksutils"
},
"labels": {
"com_amazonaws_ecs_cluster": "arn:aws:ecs:us-west-2:111122223333:cluster/default",
"com_amazonaws_ecs_container-name": "query-metadata",
"com_amazonaws_ecs_task-arn": "arn:aws:ecs:us-west-2:111122223333:task/default/febee046097849aba589d4435207c04a",
"com_amazonaws_ecs_task-definition-family": "query-metadata",
"com_amazonaws_ecs_task-definition-version": "7"
},
"name": "query-metadata"
},
"service": {
"type": "awsfargate"
}
}