IMPORTANT: No additional bug fixes or documentation updates
will be released for this version. For the latest information, see the
current release documentation.
Envoyproxy Module
edit
IMPORTANT: This documentation is no longer updated. Refer to Elastic's version policy and the latest documentation.
Envoyproxy Module
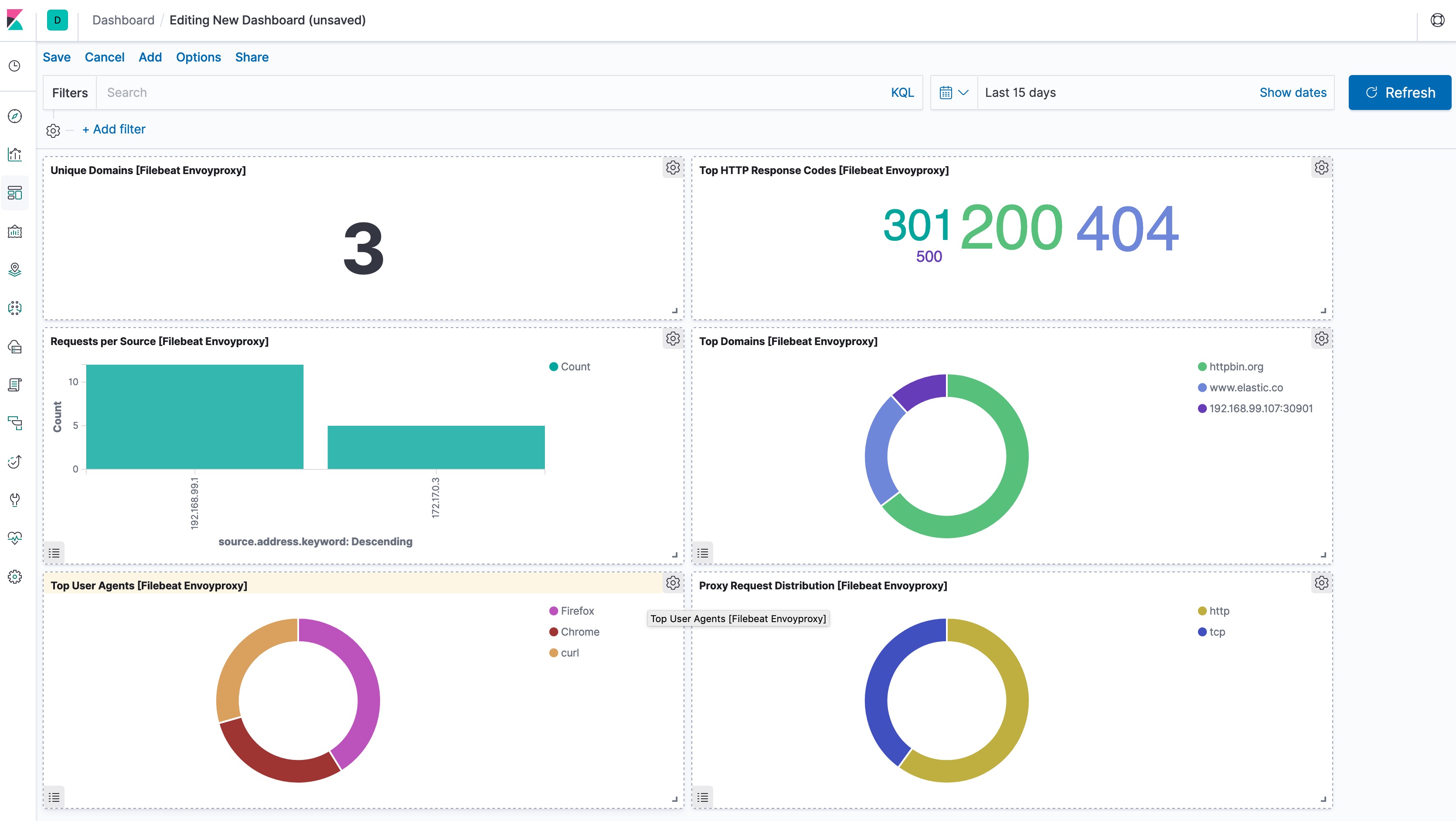
editThis is a filebeat module for Envoy proxy access log (https://www.envoyproxy.io/docs/envoy/v1.10.0/configuration/access_log). It supports both standalone deployment and Envoy proxy deployment in Kubernetes.
Compatibility
editAlthough this module has been developed against Envoy proxy 1.10.0 and Kubernetes v1.13.x, it is expected to work with other versions of Envoy proxy and Kubernetes.
Example dashboard
editThis module comes with a sample dashboard.
Fields
editFor a description of each field in the module, see the exported fields section.